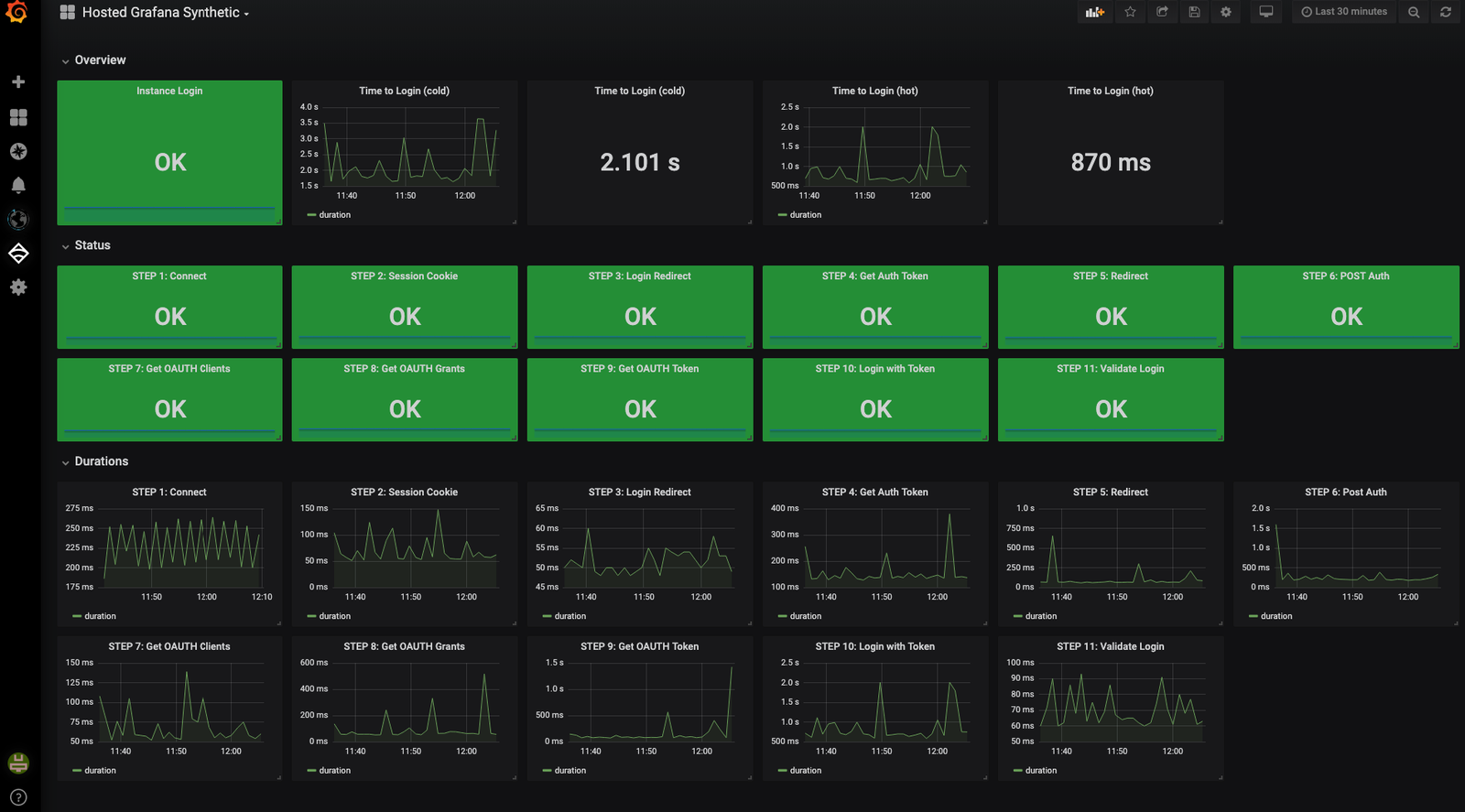
• Monitorez en temps réel

    NIST CSF PR.DS-4: Capacité adéquate pour maintenir la disponibilité.
  • Outils de monotoring SaaS
    NIST CSF DE.CM-2: L'environnement matériel est monitoré pour détecter des évènements de sécurité éventuels.

Solution de surveillance SaaS

Installez l’agent et commencez à évaluer vos métriques système en quelques secondes.

Agent léger

Installation rapide, agent léger.

Métriques système

Métriques agrégées, utilisation du CPU et de la mémoire.

Processus critiques

CPU, mémoire et threads pour les processus individuels.

Utilisation réseau

Trafic, paquets, entrées / sorties, toutes les interfaces réseau.

Alertes

Alertes basées sur des seuils et des événements.

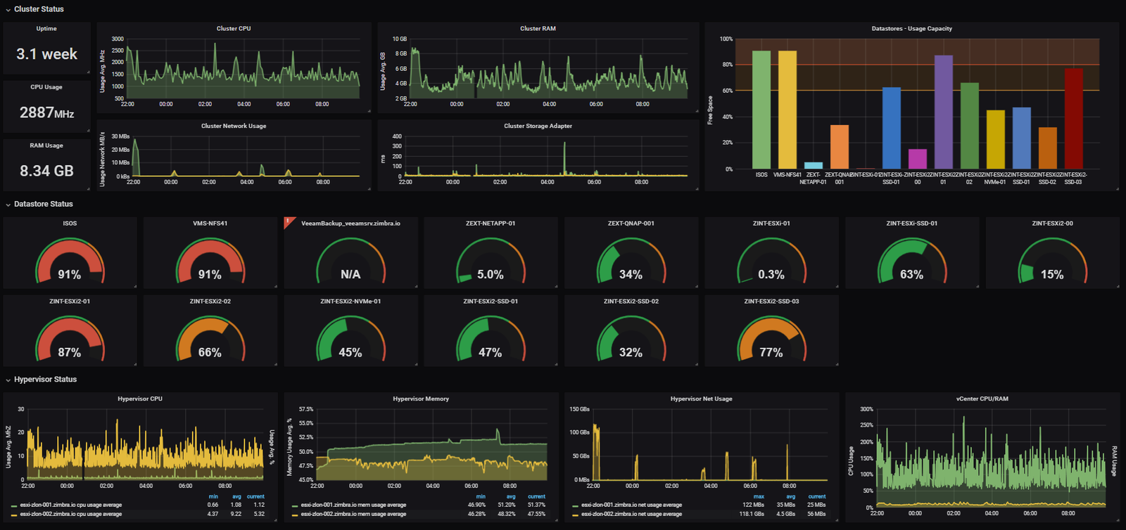
Surveillance systèmes & réseauDétails du service

Agent léger

Un agent léger, facile à installer, collecte et envoie les métriques système à notre plateforme via une connexion sécurisée.

Surveillance des processus critiques et services

Tous les processus d’un système ne sont pas également pertinents. La solution de surveillance de OpenSOC peut recueillir des métriques CPU, mémoire et threads pour des processus individuels critiques pour votre organisation.

Activité réseau et métriques de performance

Surveillance de l’activité réseau : débit, données envoyées / reçues.

Alertes système & notifications personnalisées

Alertes déclenchées selon des seuils ou événements. Différents canaux de notification disponibles (email, Slack, Discord, etc.).

Surveillance des hôtes Docker et des conteneurs

Surveillance des hôtes Docker et des conteneurs