• Vulnérabilités systèmes et logiciels

    NIST CSF ID.RA-1: Les vulnérabilités des actifs sont identifiées et documentées.
  • Évaluation de la configuration de sécurité (Security Configuration Assessment, SCA)
    NIST CSF ID.RA-3: Les menaces, tant internes qu’externes, sont identifiées et documentées.

Évaluation de la configuration de sécurité (SCA)

Mettez en œuvre une politique de durcissement des systèmes solide, alignée avec les benchmarks du Center for Internet Security.

Vulnérabilités logicielles

Maintenez tous vos systèmes et logiciels à jour pour éviter l’exploitation de vulnérabilités connues.

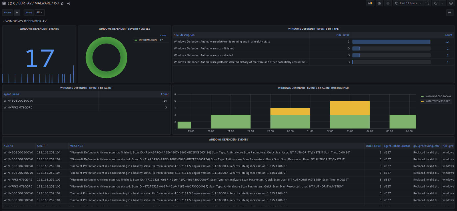
Windows Defender et sécurité avancée.

L’agent EDR collecte et analyse les évènements de Windows Defender et de la sécurité avancée, y compris toute tentative de désactivation de l’outil de sécurité.

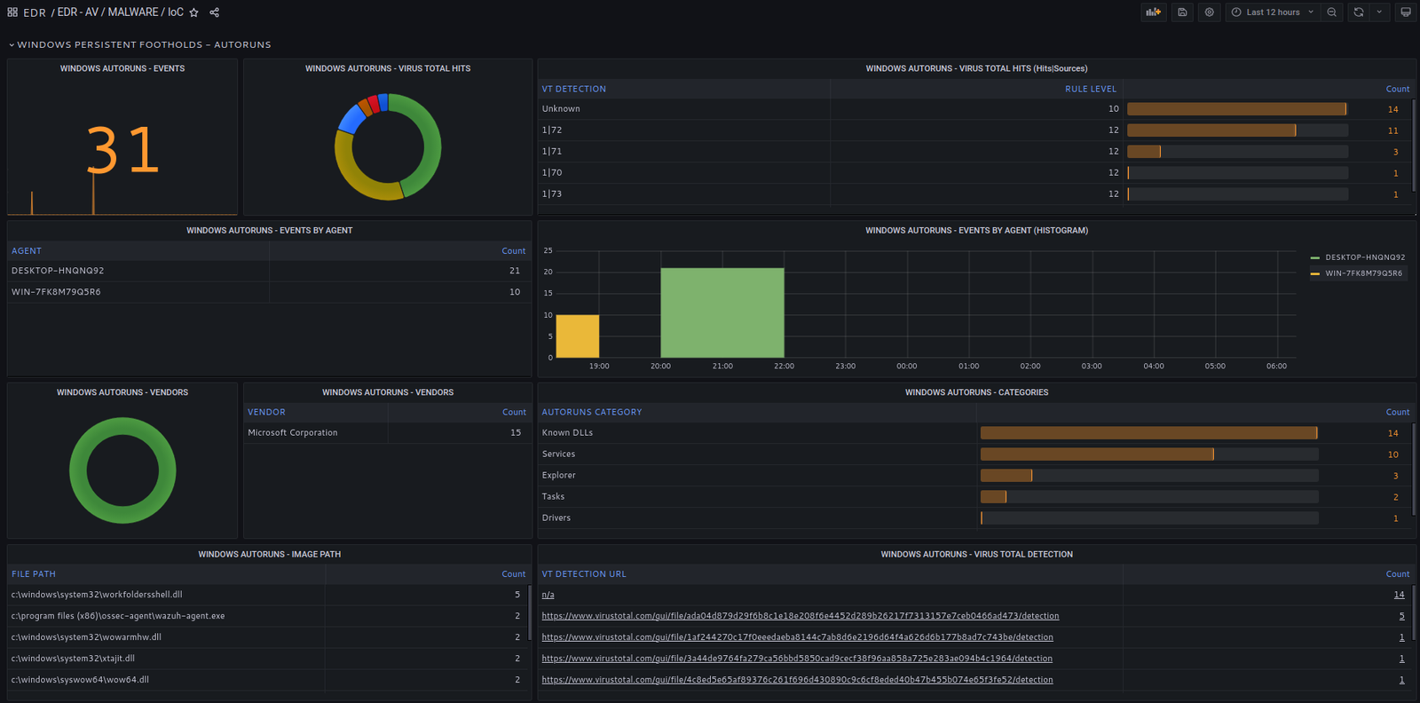
Points d’ancrage persistants

Détectez si d’anciennes intrusions réussies ont laissé des logiciels malveillants ou du code non désiré capables de persister après un redémarrage du système. L’agent analyse le registre Windows et passe en revue toutes les clés chargées au démarrage en les comparant à VirusTotal.

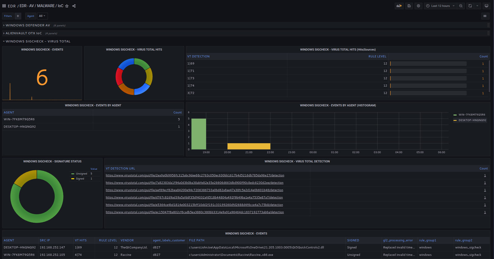
Exécutables et DLL malveillants

Analysez les exécutables et les DLL présents dans les dossiers utilisateur. Comparez leurs signatures ou empreintes avec VirusTotal pour identifier tout élément suspect.

Capacités de l'EDRPrévention.

System (OS) and Installed Software Vulnerabilities.

L’agent EDR OpenSOC inclut un processus de scan de vulnérabilité, aligné avec la base de données de vulnérabilités du NIST pour détecter les vulnérabilités du système d’exploitation et des logiciels installés. Les codes CVE, les descriptions et les scores sont inclus.

Assurez-vous que tous vos systèmes et logiciels sont à jour pour éviter l’exploitation de vulnérabilités bien connues.

Découverte de points d’ancrage persistants dans le registre Windows.

L’agent EDR analyse le registre Windows et examine toutes les clés chargées au démarrage en les comparant à VirusTotal.

Find out if previous, successful intrusions in your environment left malware or undesired code that'll persist system reboots.

Evaluation de la Sécurité des Configurations (SCA).

L’agent EDR analyse les paramètres système sur les systèmes Windows et Linux.

Appliquez une politique de durcissement des systèmes conforme aux benchmarks du Center for Internet Security.

L’EDR inspecte les signatures de fichiers exécutables (.exe) et des DLL trouvées dans les dossiers utilisateur et compare leurs signatures avec VirusTotal.

L’EDR inspecte les signatures de fichiers exécutables (.exe) et des DLL trouvées dans les dossiers utilisateur et compare leurs signatures avec VirusTotal.

Windows Defender and Advanced Sécurité.

Analyse par hachage de fichier (file-hash scan) sur tous types de fichiers.

Collecte et analyse des évènements Windows Defender, y compris toute tentative de désactivation de l’outil de sécurité.

Scan de vulnérabilité pour images Docker

L’agent EDR inclut aussi un scan de vulnérabilité pour les images Docker. Il est aligné sur la base de données de vulnérabilités NIST pour identifier les vulnérabilités dans les images utilisées pour déployer des containers. Codes CVE, descriptions et scores inclus.

Maintenez vos containers et images à jour pour éviter l’exploitation de vulnérabilités connues.