• Alertes et actions de réponse

    NIST CSF RS.AN-1: Les notifications provenant des systèmes de détection sont examinées.
  • Remédiation des incidents
    NIST CSF RS.MI-2: Les incidents sont atténués

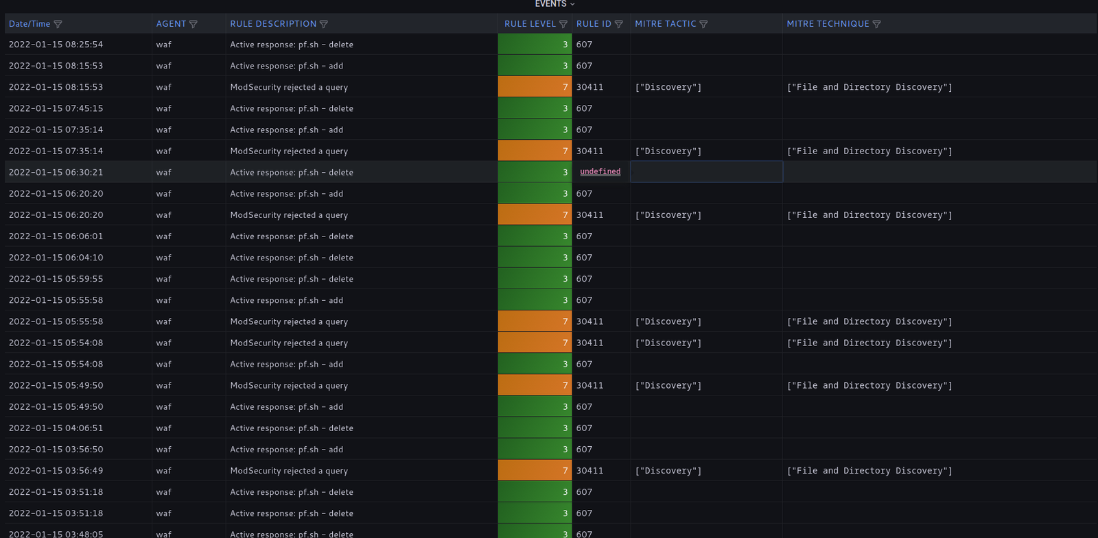
Réponse active

Les alertes critiques déclenchent des réponses automatisées sur l’endpoint.

Scripts & playbooks

OpenSOC conçoit des scripts et des playbooks pour répondre aux tentatives d’intrusion courantes.

Bloquer les intrusions détectées

bloquer des attaques par force brute ou des tentatives d’accès à des serveurs de commande et contrôle (C2).

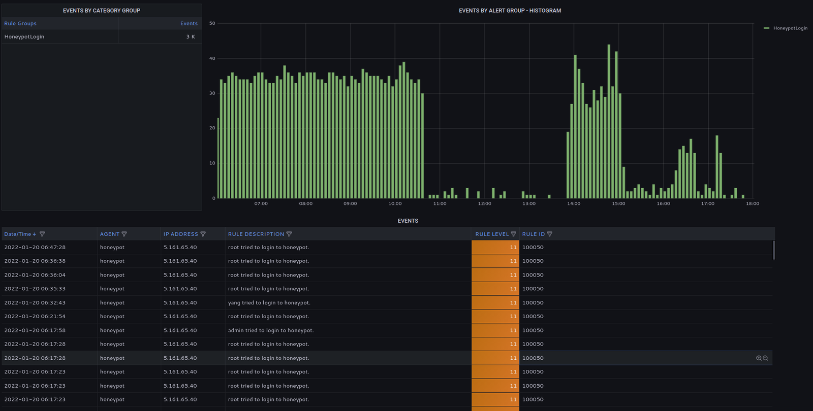
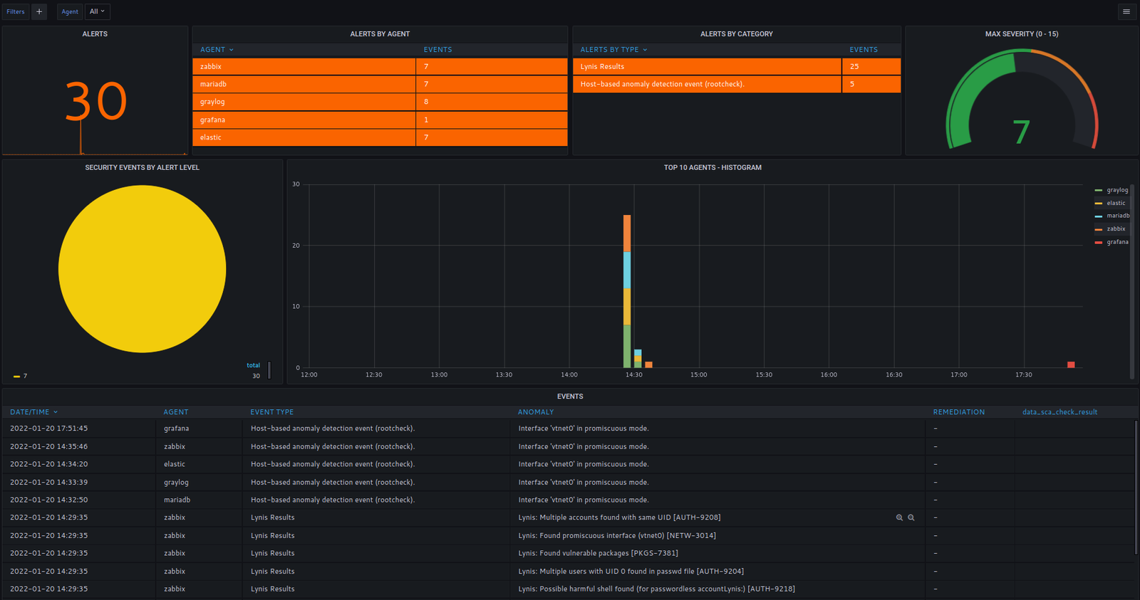
Localiser les anomalies système

détection d’anomalies dans l’exécution des processus et les activités réseau.

Analyse utilisateur & processus

analyses comportementales dans les activités des processus et des utilisateurs.

Réponses automatiséesalertes & actions

Bloquer les adresses IP suspectes

Appliquer des filtres de paquets au niveau du noyau (kernel) à la demande lors de la détection d’évènements d’alerte élevée.

Anomalies systèmes

vérification root (rootcheck) et détection/remédiation de RAT (Remote Access Trojan).

Empêcher les attaques par force brute

bloquer les tentatives répétées de connexion