• Protection des points de terminaison (EndPoint).

    NIST CSF PR.PT-4: Les réseaux de communication et de contrôle sont protégés.
  • Anti-malware avancé.
    NIST CSF PR.DS-5: Des protections contre les fuites de données sont mises en œuvre.

OpenSOC EndPoint Protection:OpenSOC EndPoint Protection

Capacités de protectionGestion centralisée & intégration EPP dans le SIEM OpenSOC

WithSecure EPP : analyse comportementale appliquée aux processus et applications

évènements et alertes WithSecure EPP intégrés dans OpenSOC SIEM

WithSecure EPP: Contrôle d’accès Web via EPP

Sophos Intercept X.

Sophos Intercept X Evènements et Alertes integrés dans le SIEM OpenSOC

CrowdStrike Falkon.

CrowdStrike Falkon Evènements et Alertes integrés dans le SIEM OpenSOC

SentinelOne.

SentinelOne Evènements et Alertes integrés dans le SIEM OpenSOC

BitDefender.

BitDefender Evènements et Alertes integrés dans le SIEM OpenSOC

Kaspersky.

Kaspersky Evènements et Alertes integrés dans le SIEM OpenSOC

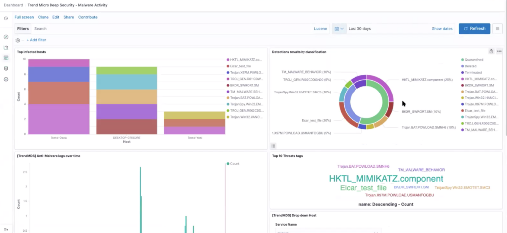
TrendMicro.

TrendMicro Evènements et Alertes integrés dans le SIEM OpenSOC

Carbon Black.

Carbon Black Evènements et Alertes integrés dans le SIEM OpenSOC

Cylance.

Cylance Evènements et Alertes integrés dans le SIEM OpenSOC

Huntress Labs.

Huntress Labs Evènements et Alertes integrés dans le SIEM OpenSOC

Eset.

Eset Evènements et Alertes integrés dans le SIEM OpenSOC

Cynet.

Cynet Evènements et Alertes integrés dans le SIEM OpenSOC

Microsoft DFE.

Microsoft DFE Evènements et Alertes integrés dans le SIEM OpenSOC

McAfee.

McAfee Evènements et Alertes integrés dans le SIEM OpenSOC

Cisco Secure EPP.

Cisco Secure EPP Evènements et Alertes integrés dans le SIEM OpenSOC

Duo Sécurité.

Duo Sécurité Evènements et Alertes integrés dans le SIEM OpenSOC